麦肯锡报告表明,74%的互联网用户对标准化内容心生反感,得当的个性化营销则会增加10%到30%的收入。只有充分了解客户,才能实现有效的客户经营,促进更高转化。
怎么样才能快速地洞察客户偏好?描绘客户画像?做好客户分层?
SHOPLINE CRM 客户管理系统帮您进行多维度、全方位的客户分层,描绘精准的客户画像,用数据驱动个性化运营及针对性营销,占领客户心智,从而推动销量持续增长。

SHOPLINE CRM的客户细分标签高达47个,比市面上其他客户管理工具的标签数量多出一倍,除了客户基础资料、订单特征,还有店铺行为,商品偏好,促销敏感度,客户价值等标签。这意味着商家能从更多的维度对客户画像进行分析,比如高价值客户画像、复购人群画像、同一渠道来源客户画像等,更有利于商家做精细化运营提升转化率。
锚定清晰的客户画像,客户洞察更精准
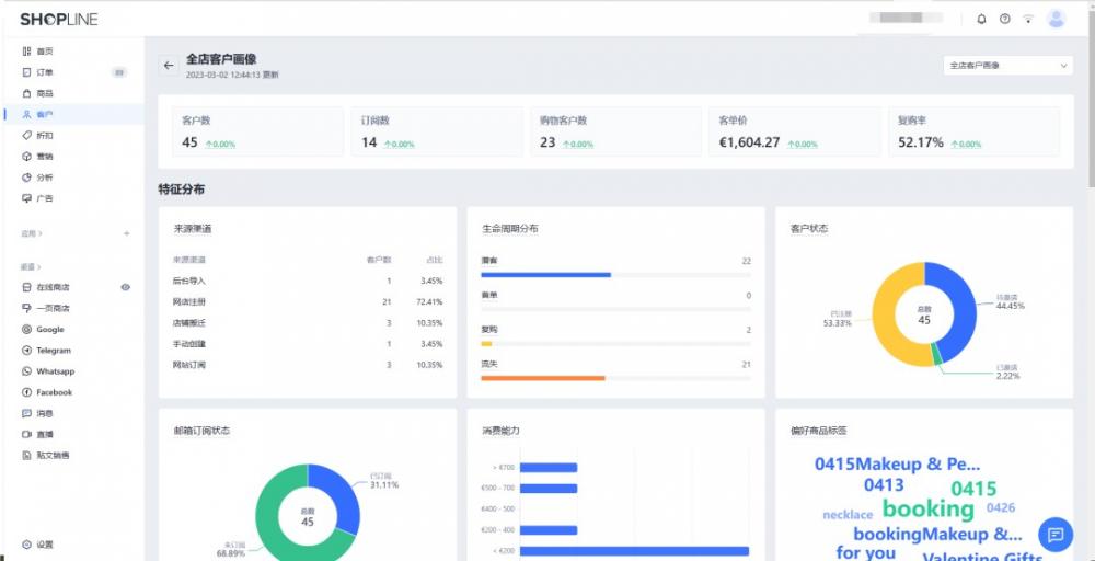
1.精准客户画像 洞察不同客群差异
细分客群的实质是区分不同的消费者特征。SHOPLINE CRM 收集、分析全店客户或单个细分客群的整体数据,描绘精准的客户画像。
例如全店客户画像、新客客户画像,其中包含客户来源的渠道、生命周期分布情况、邮箱订阅状态、消费能力、偏好商品和国家地区标签等详细信息,方便商家了解细分客户的属性特点以及不同细分客户之间的差异,实现精细化客户运营。

营销策略应用:比如发现新客客户画像中的消费能力分布集中在400美金以下,比起老客客户画像,消费能力更弱,则应该向新客户优先推荐单价不超过400美金的商品,老客户则可以推荐单价更高的产品。
2.360°人群分析了解客户价值
商家通过客户画像能清楚洞悉每个细分客群的客户数、订阅数、复购率、消费力、客单价、消费频次等变化趋势。
这可以帮助商家制定个性化运营策略、提供满足客户需要的产品或服务,有效提升转化率。
客户画像一览
1)基础画像:客户数、订阅数、购物客户数、客单价、复购率

2)客户特征分布:来源渠道、生命周期分布、客户状态、邮箱订阅状态、消费能力、偏好商品标签

3)消费能力分布:RFM(重要价值客户、一般价值客户、重要发展客户、一般保持客户、重要挽留客户、一般挽留客户)、消费金额、消费频次、消费时间

4)购物客户成交分析:新客数、新客客单价、老客数、老客客单价、新成交客户、老成交客户

全方位客户分层,让精准营销不再困难
5大分类&10+细分模板
轻松建立客户管理体系
1
SHOPLINE 客户运营专家按基础信息、订单行为、客户价值等为您推荐10+人群细分,“访问未成单客户”、“加购未成单客户”、“订阅邮件的首单客户”等细分模板,每个细分都能帮助您更好地认知用户。
商家也可以根据实际营销场景对细分模板中的条件进行个性化调整,通过5大分类、10+细分模板,轻松建立用户管理体系!

多条件、多维度筛选
快速圈定目标客户
2
条件组合快速筛选
SHOPLINE CRM从基础属性、订单信息、店铺行为、商品偏好、促销敏感度等维度为您提供精细化圈选能力,您可以通过不同条件的组合查询,快速筛选出自己想要关注或进行针对性运营的客户。

营销策略应用:通过“上次购买时间”和“邮箱订阅状态”两个条件可以筛选出近期有过消费的订阅客户,向其推荐店铺新品和专属折扣,持续挖掘活跃客户的价值。
多维度交并差进阶筛选
进阶筛选模式支持个性化配置交并差能力。更加全面的细分条件列表,通过拖拽即可添加至细分条件组当中,之后按照需求对条件进行编辑,如“消费金额大于100美金”还是“小于100美金”。
支持更改条件组的规则,如果商家希望查询“满足任一条件的客户”,而不是“同时满足所有条件”的客户,则可将条件之间的关系由“且”改为“或”。

营销策略应用:通过“年龄”和“性别”两个条件筛选出“年龄小于20”或“性别为女性”的客户,向其推荐可爱的玩具玩偶。或是通过“单次消费金额”和“商品分类偏好”两个条件筛选出“单次消费金额大于100美金”且“偏好coat”的客户,向其推荐高客单价外套和相应优惠。这就好比客户刚想买一件150美金左右的外套,结果发现这件外套正在打折,相较无差别推荐,将极大增加下单可能性。
商家可以根据具体业务场景创建多种客户细分,针对不同的细分客群采取个性化的营销策略。
对不同细分客群进行高度针对性的运营,才能最大限度地促进转化,留存客户。
- 喜欢(0)
- 不喜欢(0)


海华船务
石南跨境工具导航
飞狮航空
夏威夷航空货运追踪
多洛米蒂航空货运追踪
巴拿马航空货运追踪
菲律宾航空货运追踪
波兰航空货运追踪
阿拉伯航空货运追踪
美国西南航空货运追踪