同一个关键词,搜到的都是别人的产品,是不是有种被抢的感觉?
关键词一顿操作后排名不升反降?
您的关键词在首页搜索结果中的占有率是多少?
如何利用流量占有率数据(SOV)了解自己在亚马逊上相对于竞品的表现,从而做出针对性地关键词调整呢?
1.什么是SOV?
这里的流量占有率(SOV)是指品牌在某个关键词的首页搜索结果中,综合了广告和自然流量的位置,所占的流量百分比。我们可以把它看作自己占有的数字货架空间。例如,首页总共有24个自然位,8个广告位,某卖家产品占了其中的3个自然位,2个广告位,这个流量占比就很高,位置占得越多就意味着流量占比越大。流量占有率指标非常重要,代表着品牌在特定搜索中相对于竞品的竞争力,与总收入增长直接相关。
2.SOV监控的意义
您需要监控各大品牌在关键词搜索中首页的流量占有率;需要知道竞品在打哪些关键词,哪些关键词首页搜索位置已被占领,哪些词竞争激烈,哪些词还有抢占排名的机会。
对于卖家,不是仅仅知道哪些词热门就够了,您需要洞悉品牌搜索热词背后的含义,市场有哪些新需求、产品出了哪些新功能;同一个热词下各品牌的排名情况、广告位置的竞争格局;分析出关键词下各大品牌的占比趋势。这样才能把关键词投放做得有理有据,避免一顿投入后排名原地不动甚至不升反降。
3.SOV监控的用处
💡 帮助新手卖家解析市场品牌规模,评估市场投入机会;
💡 帮助成熟卖家定位自身品牌权重,分析市场品牌趋势,为打造与重塑品牌提供可靠依据;
💡 堆叠柱状图通过品牌占比-时间进行展示,有利于跟踪品牌流量占比随时间的变化趋势。
4.SOV监控的核心价值
我们在做关键词选取的时候,一定要注意什么样的关键词才是对你有用的,能让亚马逊检索,并且和产品相关性很高的词,才是我们需要的。对于亚马逊平台而言, A9 算法并不能像人一样去判断产品,它在乎的是关键词、Listing、Asin 跟产品的匹配度。您需要掌握市面上品牌都在用什么关键词,并且知道热词流量被哪些品牌占据,从而分析出市场份额和关键词流量饱和度,为自己的流量运营决策提供数据支撑。

4KMILES实现关键词下各品牌流量占比可视化
/ 详情页展示 /
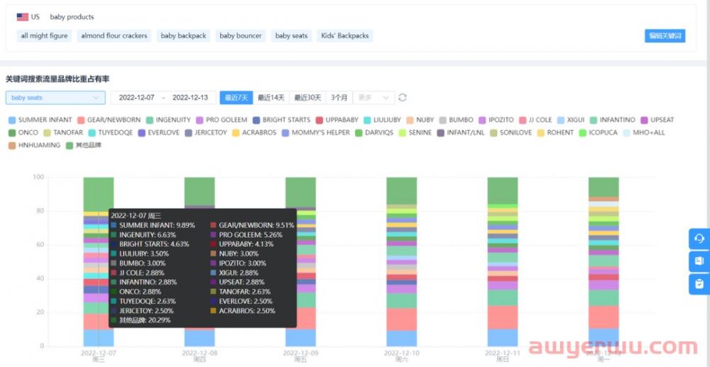
💡 展示所选关键词搜索结果首页所有品牌流量占比;
💡 通过堆叠柱状图内品牌色块大小可快速估算品牌规模与发展趋势;
💡 鼠标悬停在图表上可查看当天所有品牌数据信息与所占市场份额;
💡 当品牌数量超过21个时,系统会展示前20个品牌的具体名称与占比份额,21名之后的品牌数据将被归纳到【其他品牌】内。/ 关键词切换 /
通过切换关键词组快速查看其他关键词所关联的品牌数据。在柱状图中比较品牌和竞品的SOV,以及该关键词在搜索结果中对应Asin的情况。
后台灵活切换各关键词
把握品牌流量竞争态势
关键词组为数据集合,卖家可根据品牌、产品线等维度将多个具有相似属性的词汇添加在同一个组合内,方便卖家对关键词进行灵活分类与分析。
关键词组不具备监控品牌数据能力,卖家需要在关键词组下建立关键词,运用关键词进行监控。/ 添加、编辑关键词组 /
输入关键词后等待数据更新,即可查看关键词搜索结果内所有品牌数据份额。
快捷输入您想查的关键词
秒看竞品流量份额
SOV监控运营分析工具,帮助卖家数据化权衡关键词投放精度与广度,指导卖家对热搜词的科学运用,找对关键词,进行投放内容的效果优化,找到关键词应用与产品属性匹配的最佳平衡点,实现搜索曝光和用户精准触达的双赢。
-  喜欢(0)
 -  不喜欢(0)
 


海华船务
石南跨境工具导航
飞狮航空
夏威夷航空货运追踪
多洛米蒂航空货运追踪
巴拿马航空货运追踪
菲律宾航空货运追踪
波兰航空货运追踪
阿拉伯航空货运追踪
美国西南航空货运追踪
 
 
